贵州地区瓦斯发电项目初探
煤层气,俗称“煤矿瓦斯”,与煤伴生,主要成分为甲烷,是一种可燃烧的清洁能源,也是煤矿瓦斯爆炸事故的根源。而CH₄的温室效应是CO₂的21倍,对环境破坏性极强。
瓦斯的利用
(1)浓度30%以上液化天然气;
(2)16%以上低浓度提纯至民用级;
(3)4%-80%均可用于瓦斯发电;
(4)4%以下,使用氧化余热装置回收热能。
对未配置利用设备的煤矿,抽放站出来的瓦斯直接排空大气,不但会造成严重的温室效应,也是清洁能源的极大浪费。
考虑供气稳定性问题,绝大部分的煤矿稳定的供气范围都在30%以下,所以通常选用低浓度瓦斯发电机组对煤矿瓦斯进行利用。
燃气-内燃机在利用瓦斯方面有更好的经济性和稳定性,所以瓦斯发电站普遍使用燃气-内燃机作为发电机组原动机。
并网方式与光伏类似。考虑到煤矿用电的安全性,电站通常使用双回路供电,可靠性较高。
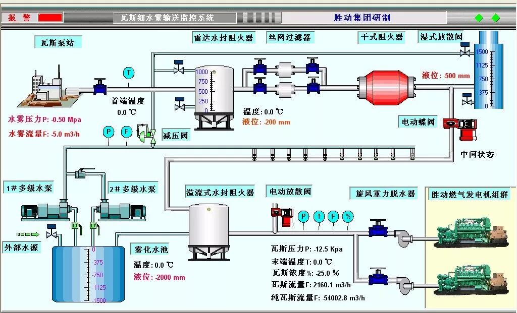
图 典型低浓度瓦斯发电系统
煤矿方收益
(1) 瓦斯售卖
以0.2-0.3元每立方米的价格向瓦斯电站出售瓦斯。
(2) 瓦斯利用的补贴
国家对煤矿每方瓦斯的利用补贴为0.3元,地方政府也有相应的补贴政策,普遍为0.2元。
(3) 国家一次性建设补贴
对于发电机安装容量超过1MW的煤矿,国家和地方一次性补助80万元的一次性建设费用。
(4) 电费优惠和节容费
瓦斯电站以市场价95折的约0.522元价格向煤矿供电,煤矿每度电节省0.128元。
(5) 热水供应和供暖
安装余热锅炉可回收部分热量用于煤矿洗浴和供暖使用。
(6)可期的碳交易收益
而随着碳排放交易的开放,少排放的瓦斯将可折算成环保收益。
瓦斯电站方收益
(1) 向煤矿售电
瓦斯电站以0.52元/度的价格向煤矿供电。
(2) 向电网售电
瓦斯电站以0.49元/度的上网价格向南方电网供电。
(3) 国家和地方补贴分成
在和煤矿友好协商的基础上,瓦斯电站可占有或对包含一次建设性补贴,国家煤层气补贴,地方煤层气进行补贴进行分成。
综合各方资源,瓦斯发电项目的投资可套用一部热门电影--《勇敢者的游戏》,和光伏一样,煤层气发电作为一种鼓励极力推动的清洁的能源项目。气候的变暖的残酷事实,政府任务的日趋繁重必然使国家和地方补贴都有层层加码的趋势。再加上碳交易的市场的开放,考虑到正常排空的瓦斯气体的强温室效应,煤矿和电站都将获得一部分额外的收入,必然是投资回收周期进一步缩短。
瓦斯发电已经历过该有的阵痛期,而且国家的补贴也一直存在。最大的不确定性仅仅存在煤矿一方,如有优质的客户资源,定制合理的合同条款,瓦斯发电让将是分布式能源投资市场上的香饽饽。
